Customer360 – AI-Powered Churn Risk Predictor
What is Customer360?
The Customer360 is an AI-Powered centralized churn risk analysis tool within our Customer Experience suite. It provides a comprehensive view of customer sentiment and behavior across all surveys in a workspace, helping you proactively identify and act on churn risk.
By aggregating scores, sentiment, and feedback trends, it uncovers at-risk customers, the reasons behind their dissatisfaction, and suggests actions to retain them.
Key Benefits of Customer360
- Identifies customers at high, medium, or low risk of churn using AI
- Highlights top reasons for dissatisfaction and loyalty
- Generates actionable recommendations to reduce churn
- Allows filtering by product, severity, date range, and more
- Enables ticket creation and review for at-risk customers
- Exports churn data for reporting and presentations
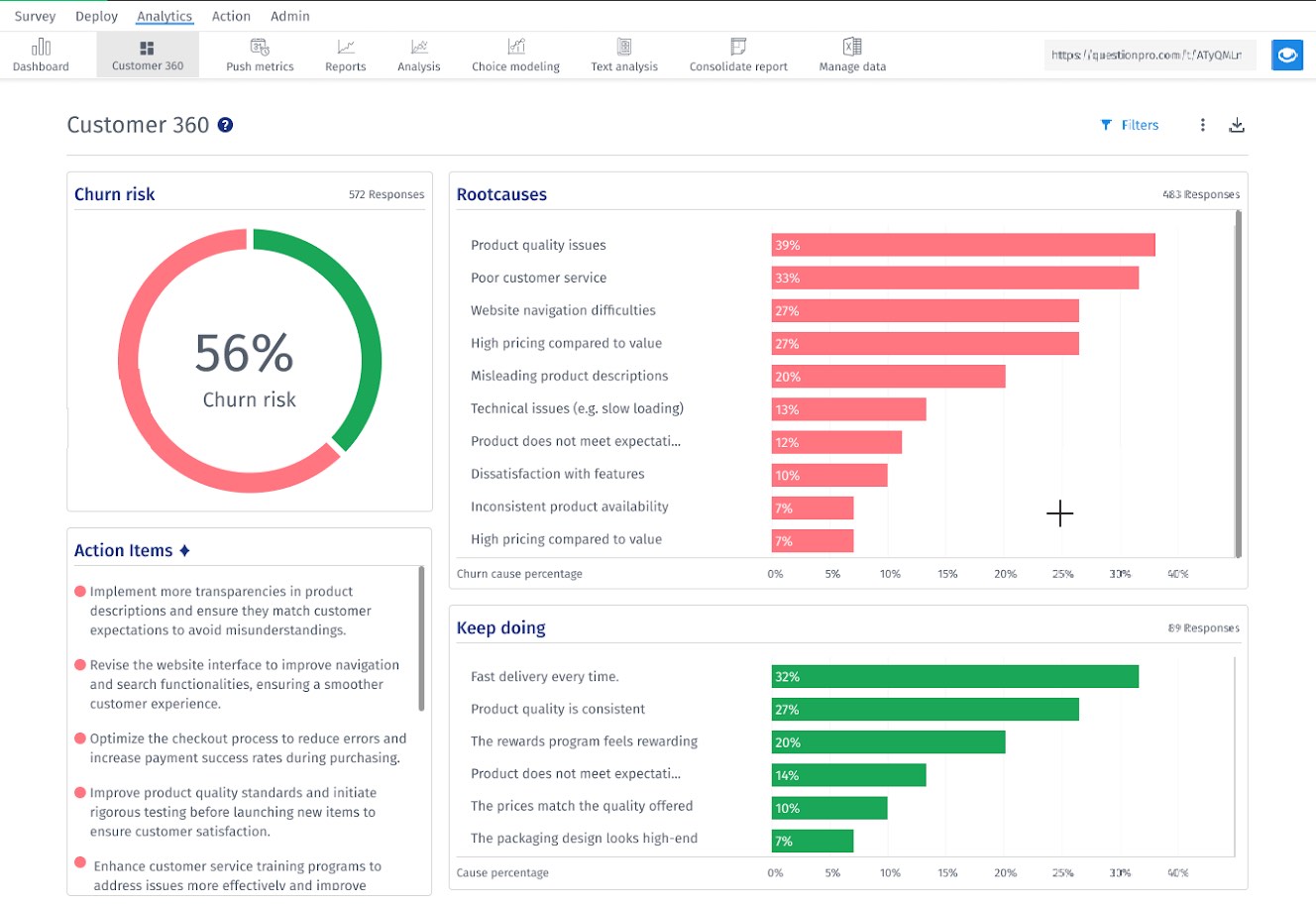
Customer360 Dashboard Overview
The dashboard includes the following sections:
- Churn Risk: Percentage of customers at risk
- Top 10 Root Causes: Most frequent drivers of dissatisfaction
- Keep Doing: Top 5 positive factors from promoters
- Action Items: AI-generated recommendations to reduce churn
- Customer List: Email, rating, churn severity, root cause, insight, tickets
Managing Tickets in Customer360
Customer360 allows users to create and view support tickets directly from the churn insights dashboard, ensuring seamless follow-up on customer issues and risks.
How to Create a Ticket:
- Go to the Customer360 tab under the Analytics tab.
- In the Customer List section, locate the customer for whom you want to create a ticket.
- Click on the Create Ticket button.
- A pop-up form will appear titled Add New Ticket.
- Enter the ticket details including subject, description, and category.
- Click Submit to create the ticket in ClosedLoop (CLF).
How to View Tickets in ClosedLoop:
From the Customer360 dashboard, users can easily navigate to ClosedLoop to see detailed ticket history:
- Click the View All Tickets link under the respective customer entry.
- This will open a new browser window or tab and redirect you to the ClosedLoop ticketing platform.
- The page will be pre-filtered to show all tickets associated with that customer’s email.
Download and Export Options
You can export the entire Customer360 dashboard as a downloadable PDF for reporting or sharing.
How to Export:
- Navigate to the Customer360 tab
- Click the Download button
- Select format and confirm to export the current view
Thank you for submitting feedback.